Ready for More? Join our Discord for the Live Cycle Scanner and more
Traders can now view a live stream of our time frequency based cycle scanner during intra-day sessions. Including live Q&A, longer analyses on other time-frames and bespoke phasings on request

Hello Traders,
We have opened a new Discord server for select members only. Please contact me on X (@tradinghurst) via DM for details of how to join.

Within this discord I will be live streaming the cycle scanner almost everyday, subject to market conditions and availability. The cycle scanner uses the same time frequency analysis technique as our main charts but includes multiple intraday markets and updates every 30 seconds or so. It gives details of the signal quality, phase, entry points in price and time and a price display with low pass filter. This will likely be for an exclusive and small group, primarily those who trade intra-day and who are experienced traders, possibly looking to add an extra edge. For more technical detail on the cycle scanner please take a look at our Understanding Charts on Sigma-L: Part 2 article.
I will also be posting longer term phasings in the discord, ad hoc, as outlined below. Most of these will not be posted on here or X and will feature more markets, individual instruments or obscure requests (subject to data).
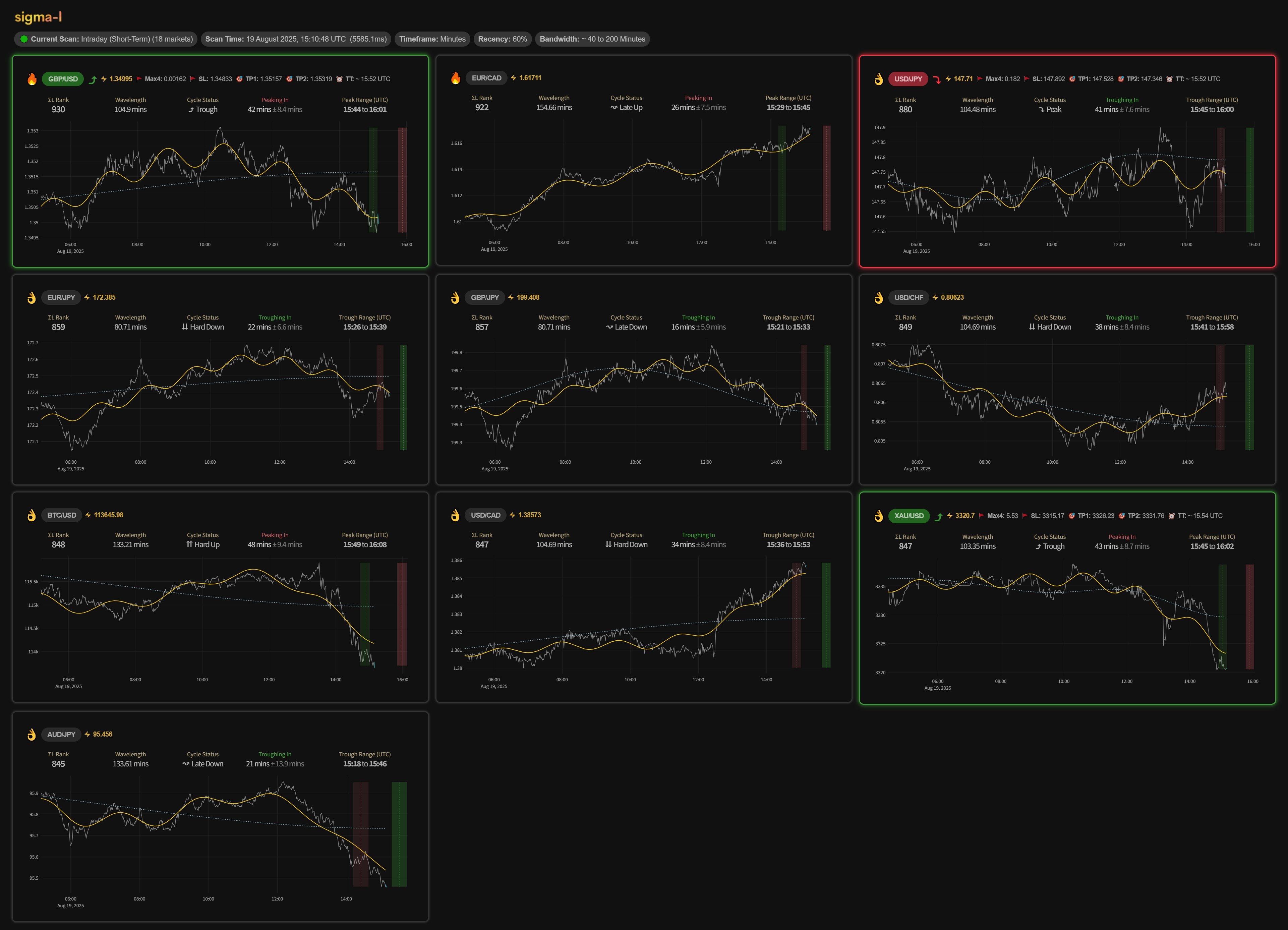
Traders will be able to utilise the same time frequency analysis I use and follow markets that are showing exploitable cyclicality, tracking undulations throughout the day. The cycle scanner will include Gold, EURUSD, Bitcoin, USDCAD, USDJPY, GBPUSD and more as staples for intra-day trading with low spreads and liquidity within most trading platforms.


I will also use the Discord server to answer questions and post analyses on request, over and above the regular phasings members see on Sigma-L. We have access to daily, hourly and minute based data across a wide range of sectors and instruments, so feel free to ask when inside, making sure to specify a time-frame and, optionally, a bandwidth or cycle you feel may be present in the time series. Our time frequency method provides high quality and objective evidence of any relatively stationary cyclic phenomena in any financial market (subject to data availability).
I will also live-stream Q&A on the mic for pertinent queries relating to cyclic analysis of financial markets. The more technical aspects of spectral and numerical approaches to time series decomposition will also be discussed, with examples, for interested parties.

Members will also get free use of any new time frequency software we develop in future, likely to be browser based.
Interested parties should contact me on X @tradinghurst or send me a message on substack chat for the optimal way to join.
All the best and I look forward to our discussions,
David
Further Intra-Day Examples
Bitcoin, March 7th 2025, ~ 85 minutes
EURUSD, February 26th 2025, ~ 75 minutes

Gold, February 10th 2025, ~ 170 Minutes
Gold, February 7th 2025, ~ 55 Minutes










How I can be in discord?
Very exciting, can't wait!